I know many of you use Looker Studio to create GA4 reports. However, many of them may be struggling to understand how to look at the reports, how to analyze them, and how to incorporate them into site improvements. In this article, we will use the GA4 standard report provided by 88studio as an example to explain how to look at the GA4 figures and how to further analyze the results obtained from the report.
What is 88studio GA4 Standard Report

This is a Looker Studio report that covers the basic indicators to look for in GA4. More than 2,000 companies use this report as a base for analysis and customization of their reports.
The following is an explanation of the contents of each page of this 88studio GA4 standard report.
Monthly/Weekly

This page allows you to view monthly or weekly figures. This page is used for monitoring rather than analysis. You can check the monthly or weekly figures to see if any movements of interest have occurred.By identifying the most recent trends and comparing them with trends from a year ago, we can obtain hypotheses for further analysis.Since the figures are monthly or weekly, they are useful for understanding relatively large movements.
Daily

This page allows you to check the daily figures. This page is often viewed daily for monitoring purposes. This page is also used to detect unusual movements and to identify trends. If there are any movements that concern you, you can make a hypothesis and proceed with your analysis. For example, if there is a day when there is a sudden increase in sessions or conversions, hypothesize that the channel may have increased from a specific referral source, and confirm this by looking at the accesses on that day by referral source.
Acquisition:Session Channel

On this page you can see the channels of the session. You can use this information as a reference to determine which channels are most likely to lead to conversions, which channels are accessed most frequently, and how to increase access through each channel.
Acquisition:Session Source/Medium

This page allows you to see the referents with another breakdown of the channel. After looking at the major movements in the channel, this page can be used for more detailed analysis of each source of inflow and to consider measures to be taken.
Acquisition:Session Source/Medium/Campaign

Here you can check the campaign performance for each measure with utm parameters, etc. Check how many accesses and conversions have been achieved by the measures, and formulate hypotheses to improve the measures.
Acquisition:First User Channel

Suggestions for First User Channel and First User Source/Medium and First User Source/Medium/Campaign are generated by comparing them to session-based contrasting pages. The difference between First User Channel and Session Channel is that First User Channel represents the channel that a user visited the site for the first time, while Session Channel represents the channel for each session. The Session Channel represents a channel for each session. From this information, we can determine the source of traffic that triggered the user's first visit to the site. It is also possible to identify the first-time traffic that is most likely to lead to a conversion.
By comparing the Session Channel to the First User Channel, you can also determine the source of the most frequent visits to your site.
Engagement:Page

This page allows you to see the most frequently accessed pages. This page can be used to analyze and take measures such as whether the pages you want users to see are being viewed, and whether the most frequently accessed pages have mechanisms in place to lead them to other pages.
Engagement:Landing Page

The landing page is the first page a user visits on the site. In other words, it is the page that serves as the entrance to the site. The page that serves as the entrance to the site is very important. Check to see if the landing page leads to a conversion, if the landing page contains all the necessary information, and if the landing page leads to other content, and use this information for improvement.
User:User Attribute
This page will give you an idea of the gender and age of visitors to the site. Let's review your content to see if the users you are targeting as a site are accessing your site, and if not, review your content. However, not all user attributes can be obtained due to device settings, etc. In particular, user attributes for the iphone are often not available, so analyze the data with this in mind.
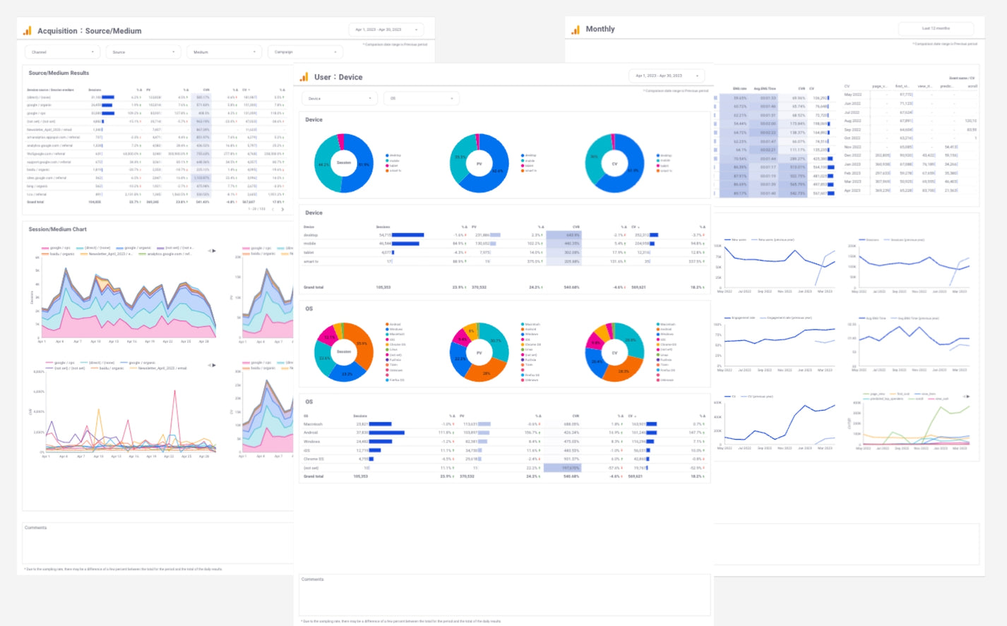
User:Device

The user's device and operating system can also be viewed. We can identify devices that are frequently accessed and that lead to conversions, optimize the site presentation for those devices, and conversely, check for display problems on devices that are less frequently accessed.
This completes the explanation. You can actually view the report described here immediately for free.
Please try the free report template
This is Looker Studio's versatile GA4 report template , which can be used for both report automation and efficient daily monitoring. Just select a site in the pull-down menu to view the report. The powered-up Looker Studio's official Google GA4 connector allows you to retrieve historical data for the entire period of time.

Report List
- Monthly
- Weekly
- Daily
- E-commerce
- Acquisition:Channel
- Acquisition:Source/Medium
- Acquisition:Source/Medium/Campaign
- Engagement:Page
- Engagement:Landing Page
- User:User Attribute
- User:Device
- Region
How to use (3 easy steps)
- Step1:Submit the form below
- Step2:Open the introduction manual you receive by email and open the free GA4 template.
- Step3:Select the GA4 account you want to appear in the report from the pull-down menu at the top of the report
Notice
The free template is based on the [one-time purchase]GA4 Standard Report Template[4004] and [one-time purchase]GA4 EC Standard Report Template[4012]with the following limited features.
All of the features will be available in the paid version, so please purchase the one-time purchase template if you need the following features.
- Select Date range
- PDF download and URL sharing of reports
- Logo change
- Keyword reporting using Search Console
- Customize data items and layout
{formbuilder:OTEzMQ==}